Products
AhnLab EDR EPP
AhnLab EPP는 다양한 보안 기능의 유기적 연동 및 통합 운영을 위한 차세대 엔드포인트 보안 플랫폼으로, 체계적이고 효율적인 엔드포인트 위협 관리 및 대응 역량을 제공합니다.
EDR
AhnLab EDR - 정교한 탐지, 전문적인 분석, 강력한 대응
AhnLab EDR은 국내 유일의 행위 기반 분석 엔진을 기반으로 엔드포인트 영역에 대해 강력한 위협 모니터링 과 분석, 대응 역량을 제공하는 차세대 엔드포인트 위협 탐지 및 대응 솔루션입니다. MITRE ATT&CK 평가에 서 우수한 성적을 거둔 AhnLab EDR은 MDR(Managed Detection & Response) 서비스와 결합해 위협 탐 지 및 대응 프로세스 전반에 전문성을 강화합니다.
Our approach
포괄적인 탐지(D)와 강력한 대응(R)의 시너지
AhnLab EDR은 MITRE ATT&CK 평가를 통해 검증된 탐지, 분석, 대응 역량을 기반으로 위협을 능동적으로 추적하여 기업의 강력한 보안 체계 수립에 기여합니다.
고객 주도적 운영 최적화
AhnLab EDR은 전용 콘솔 ‘AhnLab EDR Analyzer’를 통해 이미 발생했거나 향후 발생 가능성이 높은 위협을 빠르게 확인하고, 정확한 분석 및 대응이 가능하도록 지원합니다.
정교한 위협 탐지와 분석
AhnLab EDR은 EDR 전용 엔진을 통해 엔드포인트 위협을 정교하게 탐지하고, 이를 직관적으로 시각화하여 사용자가 위협의 맥락을 파악할 수 있도록 합니다. 또한, 전문적인 원인과 배경 분석을 통해 최적의 대응 방안을 제시합니다.
전문적인 분석 및 대응 서비스
안랩의 보안 전문가가 조직을 노린 엔드포인트 보안 위협을 체계적으로 분석하고 대응하는 MDR(Managed Detection and Response) 서비스를 함께 제공하여 고객을 위한 효과적인 위협 탐지 및 대응을 구현합니다.
독보적인 위협 분석 역량으로 차별화된 기능

다이어그램 및 타임라인 분석
탐지된 위협에 대해 마이터 어택(MITRE ATT&CK) 기준 위협 유형 16종, 유입경로, 주요 행위, 연관 관계, 위험도, 위협 정보 링크 등에 대한 상세한 분석 내용을 직관적으로 표현합니다.

사용자 정의 행위 기반 규칙
사용자 정의 규칙으로 엔드포인트 행위에 대한 동적/정적 조건을 정의하므로 최적화된 위협 탐지 및 자동 대응이 가능합니다.

유현한 연계 및 연동
AhnLab EPP를 기반으로 V3 등 다양한 엔드포인트 보안 솔루션과 연계 운영이 가능하며, AhnLab TIP, AhnLab MDS와의 연동을 통해 위협 분석 및 대응 역량을 강화합니다.

주요 행위 분석
MITRE ATT&CK Technique (Sub-Technique) 분류에 따라 주요 행위를 구분하고, 행위별 정보, 위험도, 기타 위협 정보 등 기본 정보를 제공합니다.

능동적 엔드포인트 위협 대응
아티팩트(Atrifact) 및 파일 수집, 네트워크 격리, 롤백, 프로세스 종료 등 위협 대응을 위한 고객 주도적인 대응 기능을 제공합니다.
위협 탐지 & 대응 현황을 다각도로 확인
AhnLab EDR은 대시보드를 통해 ▲위협 현황 ▲최근 탐지 위협의 정보를 함께 제공하여 최신 위협의 처리 현황과 함께 최근 탐지된 위협 정보를 함께 모니터링할 수 있습니다.
또한, ▲탐지된 위협의 다양한 통계 정보, ▲탐지된 위협의 Top 정보, ▲위협 추이 정보들을 제공하여 탐지된 위협을 다양한 관점에서 직관적으로 확인하고 모니터링 할 수 있는 방안을 제공해 드리고 있습니다.
추가적으로 AhnLab TIP 연동 시 최신 Top IoC(File, IP, URL) 및 보안 권고문 정보를 확인해 위협 대응 및 보안 강화 전략 수립에 위협 인텔리전스를 적극 활용할 수 있습니다.
- 위협 현황 및 최근 탐지 위협 정보
- 탐지된 위협의 다양한 통계 정보 (위험도, 탐지 유형, 유입 경로 별)
- 탐지된 위협의 Top 정보(프로세스, 호스트, 주요 행위 별)
- 위협 추이 정보(행위 유형, 탐지 유형, 위험도 별)
- 최신 위협 인텔리전스 (AhnLab TIP 연동 시)
EPP
AhnLab EDR - 엔드포이트 통합 보안의 중심
AhnLab EPP는 위협 관리 및 대응 관점의 차세대 엔드포인트 보안 플랫폼(Endpoint Protection Platform)입니다. 단일 에이전트, 단일 관리 콘솔을 기반으로 복잡다단한 엔드포인트 환경을 효율적으로 관리하고 고도화되는 보안 위협에 더욱 효과적으로 대응할 수 있습니다
Our approach
포인트 솔루션을 넘어 통합 보안 플랫폼으로
AhnLab EPP의 단일 에이전트(One Agent), 단일 관리 콘솔(Single Management Console)을 기반으로 백신과 패치 관리, 개인정보 유출 방지, 보안 취약 시스템(PC) 점검 및 조치를 비롯해 엔드포 인트 위협 탐지•대응(Endpoint Detection & Response) 솔루션까지 쉽고 간편하게 통합 관리 및 운 영할 수 있습니다.
최적화된 위협 관리 및 대응 플랫폼
안티멀웨어부터 EDR에 이르기까지 다양한 보안 솔루션 연계를 통해 고객 주도적인 위협 모니터링 및 대응 정책 수립이 가능하며, 비즈니스 환경 또는 보안 요구사항에 따라 능동적인 보안 정책 및 조치 방안을 제공합니다.
효율적인 엔드포인트 통합 관리
웹 기반의 관리자 콘솔 및 다양한 관리 기능을 통해 운영 편의성을 개선하고, 단일 콘솔 및 단일 에이전트를 통한 통합 보안 관리 일원화 및 효율화를 제공합니다.
유연한 확장성과 운영 안정성
고객사 환경에 따른 다양한 시스템 구축 방식과 병렬 구조 방식의 간편한 서버 추가 및 확장 기능을 제공합니다. 로드밸런서 기반 운영 안정성을 보장하며, 써드파티 솔루션과 연동돼 위협 대응 체계를 확장할 수 있습니다.
체계적인 통합 위협 관리 및 대응

보안 제품 간 연계 정책
다양한 보안 제품간의 연계 정책 설정으로 능동적인 대응 기능을 제공하여 보안 복잡성을 줄이고 효과는 극대화합니다.

가상 그룹 및 사용자 정의 가상 그룹 설정
가상 그룹(위험 그룹, 중복 그룹, 감시 ㄱ그룹, 예외 그룹, 패치 테스트 그룹) 및 사용자 정의 가상 그룹으로 엔드포인트의 유연한 관리 및 운영 방안을 제공합니다.

권한별 계정 설정
다양한 관리자 권한 설정 및 프로파일 기반의 상세 사용자 정의 관리 등 관리자의 역할별 관리 및 제어 기능을 제공합니다.

사용자 정의 대시보드/보고서 제공
사용자 정의 대시보드 및 보고서를 제공함으로써 조작에 필요한 정보만 별도로 정의하고 활용할 수 있도록 운영 편의성을 높입니다.

위협 정보 수집 및 원격 제어
엔들포인트 위협 정보 수집 및 원격 제어 관리로 관리자를 통한 보안 운영 및 통합 제어 기능을 제공합니다.
연동 솔루션 통합 가시성 확보
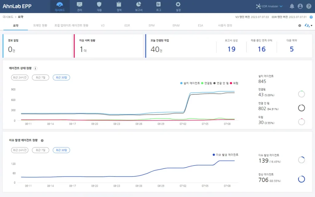
AhnLab EPP는 대시보드의 ▲경보 알림 ▲이상 서버 현황 정보를 통해 운영 중인 EPP 서버의 상태를 확인하고 관리할 수 있는 방안을 제공합니다. ▲오늘 진행된 작업 현황 정보에서는 서버에서 하루 동안 진행된 주요 작업 진행 내역을 확인할 수 있으며 ▲에이전트 상태 현황 정보를 통해서는 날짜 별 추이 그래프를 통해 에이전트 상태의 변동 추이를 확인할 수 있습니다.
▲이슈 발생 에이전트 현황을 통해 관리자가 설정한 조건에 따라 조치가 필요한 에이전트 수량을 한눈에 파악할 수 있으며, 통합 관리되고 있는 보안 제품들의 개별 대시보드를 통해 보다 효율적인 관리를 위한 주요 정보를 제공 받을 수 있습니다.
모든 수치와 데이터를 클릭할 경우 “관리” 및 “로그” 상세 페이지로 바로 이동하여 서버, 에이전트 그리고 엔드포인트 보안 제품들의 현황 정보를 상세하게 파악할 수 있습니다.
- 공격 시도, 공격 유입, C&C 서버 탐지 현황
- 위험도 별 파일, 이상 트래픽, 악성 URL 탐지 추이
- 최근 탐지한 파일, 이상 트래픽, 악성 URL
- 탐지 현황 & 상세 탐지 정보 바로가기